View Test Run Details
The team can view the details and the results of the test run.
Steps to View the Executed and Unexecuted Test Runs
There are 2 ways to view the details.
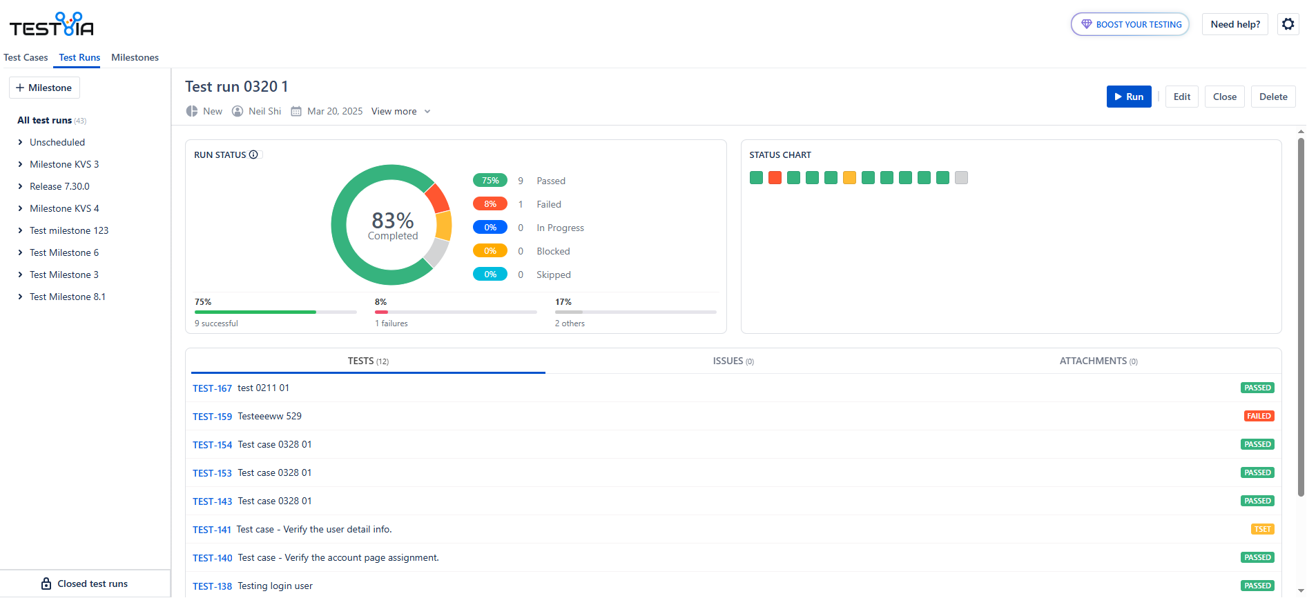
Scenario 1: If the user is on the Test Case Execution page, click the Back button on the page, the Test Run details show on the page, the page show details:


Scenario 2: If the user is on the Test Execution page:
Select the Test Run in the folder list, do not click in the All test runs list, select in the detailed list.
Click on the Name of the Run, the Test Run details show on the page, the page show details:

Steps to View the Closed Runs
At the bottom of the Run list, there should be a link ‘Closed test runs’.
Click it, all the closed runs show on the page, following items show:
-
Select box
-
Key
-
Name
-
Status
-
Milestone
-
Process
On this page, the user can view the following buttons on the page
-
Reopen
-
Clone
-
Delete
